Thomas Hug
banner
tomdawon.bsky.social
Thomas Hug
@tomdawon.bsky.social
MSc El.-Ing. ETH, Solarinstallateur NIV14, Solarblog anbeda.ch, 18.8kWp (S/N), 19.32kWh, Founder & CEO of nine.ch
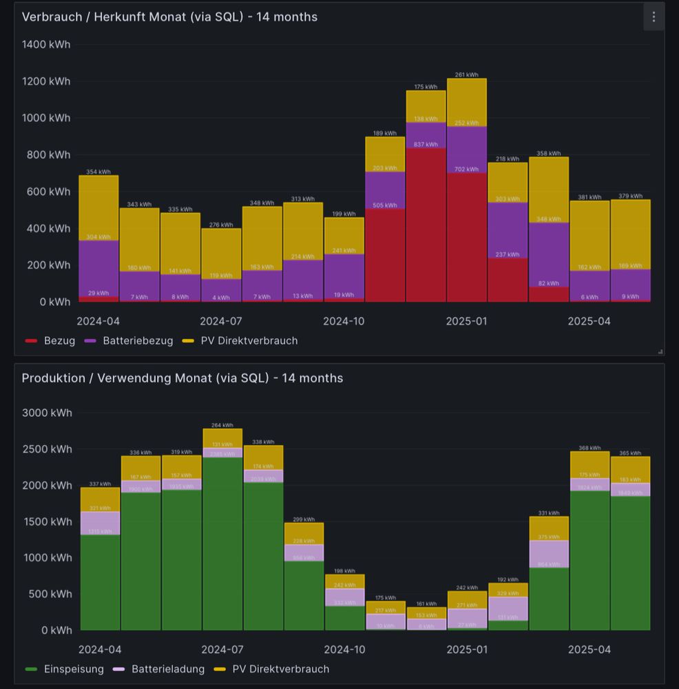
Rückblick: PV-Daten Oktober 2025

Produktion: 877.83 kWh (42.84 kWh/kWp)
Autarkie: 81.83%
Eigenverbrauch: 76.31%
Verbrauch: 802.1 kWh
PV Direktverbrauch: 322.74 kWh
Batteriebezug: 327.88 kWh
Netzbezug: 151.48 kWh
Einspeisung: 215.39 kWh
Wärmepumpe: 92.1 kWh
#pvbuddies #bash
November 2, 2025 at 6:14 AM
Rückblick: PV-Daten September 2025

Produktion: 1’413.29 kWh (68.97 kWh/kWp)
Autarkie: 95.89%
Eigenverbrauch: 44.62%
Verbrauch: 634.8 kWh
PV Direktverbrauch: 341.61 kWh
Batteriebezug: 265.75 kWh
Netzbezug: 27.44 kWh
Einspeisung: 791.21 kWh
Wärmepumpe: 84.02 kWh
#pvbuddies #bash
October 1, 2025 at 8:59 AM
PV Berghilfe: Bauer montierte UK, ich gestern Verkabelung & gecrimpt, jetzt montiert das halbe Dorf (4 Bauern) die Panels 👌 Gehe dann wieder in Betrieb nehmen. Vorfinanziert durch mich, Bauer zahlt mit Strom ab, denke in 4-5 Jahren gehört die Anlage ihm 👍 Sein Invest: nur Zeit💪
September 21, 2025 at 5:44 AM
Was es nicht alles gibt. Ein PV Schneeabräumer 🧐 Frage mich, ob das bei meinem Ferienhaus bei -20 Grad nachts nicht gefriert. Und optisch, hmmm … passt nicht zu full black mit schwarz eloxierten Schienen. Brauche das schwarz!
September 16, 2025 at 6:56 PM
Endlich mal den @technikblog.bsky.social in RL getroffen! #pvbuddies
September 16, 2025 at 1:01 PM
Dann schauen wir mal, was und wer es da so gibt an der Solar und Storage Messe in Zürich! Gibt also heute und morgen vielleicht etwas mehr Posts wie üblich 🙏😍
September 16, 2025 at 7:19 AM
Eine PV Anlage mehr! Vom Eigentümer gebaut und nun Stecker montiert und gemessen von mir: 25.92 kWp (Süd/Nord), 20 kVA mit Huawei MAP0 (12/8kW), 20.7 kWh Batterie, Smartguard mit 20ms Umschaltzeit auf Notstrom - 3phasig natürlich 😍💪
September 9, 2025 at 9:48 AM
Rückblick: PV-Daten August 2025

Produktion: 2’203.65 kWh (107.55 kWh/kWp)
Autarkie: 98.54%
Eigenverbrauch: 34.09%
Verbrauch: 549.75 kWh
PV Direktverbrauch: 361.59 kWh
Batteriebezug: 180.02 kWh
Netzbezug: 8.14 kWh
Einspeisung: 1’647.94 kWh
Wärmepumpe: 94.31 kWh
#pvbuddies #bash
September 1, 2025 at 10:53 AM
Rückblick: PV-Daten Juli 2025

Produktion: 2’244.68 kWh (109.55 kWh/kWp)
Autarkie: 98.60%
Eigenverbrauch: 24.32%
Verbrauch: 344.28 kWh
PV Direktverbrauch: 216.00 kWh
Batteriebezug: 123.45 kWh
Netzbezug: 4.83 kWh
Einspeisung: 1’892.09 kWh
Wärmepumpe: 44.96 kWh
#pvbuddies #bash
August 1, 2025 at 6:30 AM
Wasserkraftwerk (Teil Panix) mit 49‘500kW Leistung 😳 Da fühle ich mich mit meinen rund 2‘500x kleineren 20kWp PV Anlage etwas klein 🤷‍♂️ Mein Jahresertrag ist sogar 6‘750x kleiner, was darauf schliesst, dass das Kraftwerk nicht nur bei Tageslicht läuft 👍
July 31, 2025 at 7:25 PM
Das wird der schlechteste Juli ‚aller‘ Zeiten werden 🤷‍♂️ Wohl noch weniger PV Ertrag als im schlechten Juni 2024. Trostpflaster: Die Vergütung ist auch im Keller 🤪 #pvbuddies
July 30, 2025 at 5:41 AM
Was meint ihr zu meinem ersten Schema? 😎 Schaltet in 20ms auf Notstrom um! Bin gespannt auf den Live-Test! #pvbuddies
July 4, 2025 at 2:13 PM
Das waren noch Zeiten! Jetzt bin ich schon mehr als doppelt so alt 😳
Happy Birthday, liebe Nine! 🥳 Wir feiern, denn heute vor 23 Jahren wurde die Nine Internet Solutions AG gegründet. ✅ Auf den Bildern siehst du unseren Chef als Jungspund und einen Einblick zum Zustand der Nine-Hardware im damaligen Rechenzentrum. #happybirthday #gründung #23jahre #startup #wow #nine
July 1, 2025 at 9:55 AM
Rückblick: PV-Daten Juni 2025

Produktion: 2’907.31 kWh (137.14 kWh/kWp)
Autarkie: 98.81%
Eigenverbrauch: 28.01%
Verbrauch: 502.31 kWh
PV Direktverbrauch: 367.30 kWh
Batteriebezug: 128.7 kWh
Netzbezug: 6.31 kWh
Einspeisung: 2’399.68 kWh
Wärmepumpe: 80.89 kWh
#pvbuddies #bash
July 1, 2025 at 5:33 AM
So siehts aus, wenn man sich in PV verliebt hat und es dann überall Panels hat 😍😎 11 Panels an 5 MicroWR von #hoymiles. PS: Die 50 Panels auf dem Hauptdach&Garage sieht man hier nicht.
June 26, 2025 at 10:12 AM
Fazit Panelmontage an der Fassade: Geht etwa 10x länger mit einem Flaschenzug und ist auch etwa 10x anstrengender wie Flachdach 🤪 Aber die Planung mit MicroWR war total einfach 😂
June 25, 2025 at 6:14 PM
Noch ein Dach gefunden in der Familie 😜 Und dazu noch das erste offizielle Foto beim Stecker crimpen - darf ich nun als NIV14 Bewilligungsträger ✌️💪😎 PS: Heute 🥵
June 14, 2025 at 8:05 PM
Learnings meiner ersten Luna2000-S1 Batterie Installation:
- DC Kabel sind m-m und f-f statt so wie man es erwartet m-f aka Verlängerungskabel wie bei den Modulen
- Modbus Verbindung erfordert wegen dem Energiezähler eine Pon Doppelbelegung (why, Huawei?) => braucht Wago Klemme🤷‍♂️
June 12, 2025 at 2:10 PM
Rückblick: PV-Daten Mai 2025

Produktion: 2’397.47 kWh (113.09 kWh/kWp)
Autarkie: 98.38%
Eigenverbrauch: 26.01%
Verbrauch: 542.17 kWh
PV Direktverbrauch: 364.50 kWh
Batteriebezug: 168.64 kWh
Netzbezug: 9.03 kWh
Einspeisung: 1’849.99 kWh
Wärmepumpe: 90.82 kWh
#pvbuddies #bash
June 1, 2025 at 7:04 PM
… und nicht zu vergessen ist das Photovoltaik Knowhow im Büro 😎 #pvbuddies
Suchst du ein cooles und zentrales Büro in der Stadt Zürich? 🏢 Dann bist du hier richtig, denn bei uns sind 8 Plätze frei. ✅ Bei Interesse darfst du dich gerne direkt hier, via Mail an [email protected] oder telefonisch unter +41 44 637 40 00 bei uns melden. 🫵 #büro #openspace #zürich #arbeitsplatz #nine
May 20, 2025 at 1:35 PM
PV String Beschriftung mit dem Brother PT560BT: Es geht nichts über Profiwerkzeuge 😍 #diy
May 16, 2025 at 10:09 AM
Ich habe nun eine pro kWp normierte Grafik von 10 PV Anlagen - Dank dem Tag der Arbeit 👍 Weitere Erkenntnisse folgen.
Sodeli. Tag der Arbeit genutzt und nun habe ich die kWp Leistung aller Anlagen als Metrik zur Verfügung. So ist die Normierung total simpel! Erstes Fazit und keine Überraschung: O/W auf den Spitzenplätzen am Morgen.
May 2, 2025 at 6:53 AM
Rückblick: PV-Daten April 2025

Produktion: 2’466.9 kWh (116.36 kWh/kWp)
Autarkie: 98.80%
Eigenverbrauch: 23.04%
Verbrauch: 536.44 kWh
PV Direktverbrauch: 367.46 kWh
Batteriebezug: 162.3 kWh
Netzbezug: 6.68 kWh
Einspeisung: 1’924.12 kWh
Wärmepumpe: 94.36 kWh
#pvbuddies #bash
May 1, 2025 at 9:34 AM
Probiere den theoretischen Eigenverbrauch meines BKWs zu berechnen - bisher kein Erfolg. Kompliziert, da grosse PV auf Dach. Bei 100% EV, 30 RP/kWh, wären mit 646 kWh/Jahr die 490.- in 2.52 Jahren amortisiert 👌 Toprendite! #pvbuddies
April 29, 2025 at 9:11 PM
Habe Fronius Symo GEN25 mit Huawei SUN2000 MAP0 verglichen mit Batterie und Notstrom. Fehlt etwas? Wer hat einen MAP0 in Betrieb? Kenne nur den Gen24 aus der Praxis. #pvbuddies

www.anbeda.ch/posts/froniu...
Fronius Symo GEN24 Plus vs. Huawei Sun2000 MAP0: Inselbetrieb, Notstrom & Kompatibilität im Realitätscheck
Vergleich Fronius Symo GEN24 und Huawei Sun2000 MAP0 im Inselbetrieb: Notstrom, Backup-Verhalten, Kompatibilität mehrerer Wechselrichter, aktuelle Firmware-Updates und praktische Erfahrungen.
www.anbeda.ch
April 27, 2025 at 6:02 PM